Version 4.11.130
Released on March 10, 2025
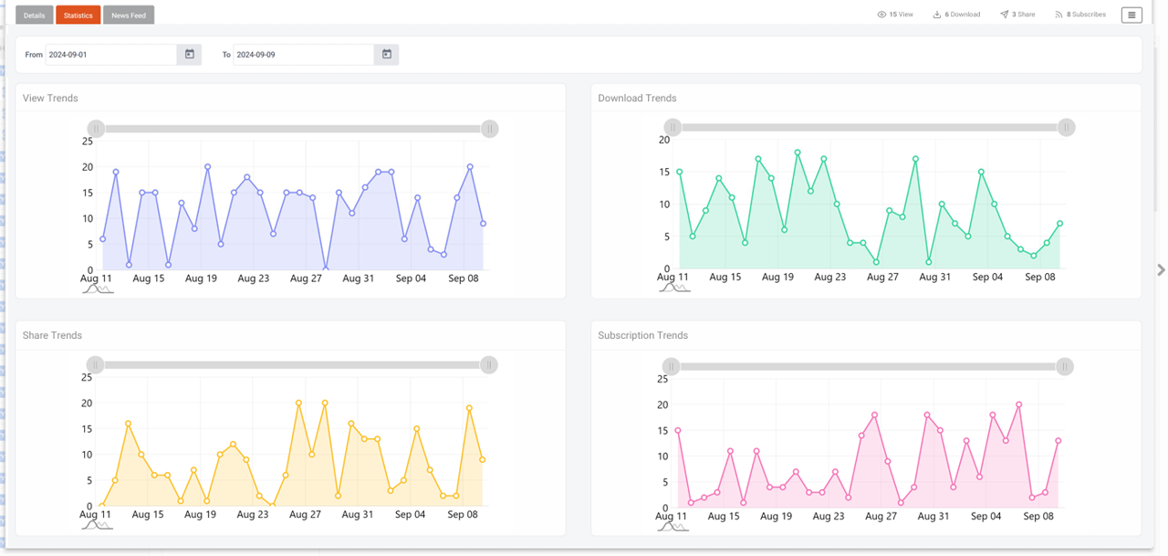
Add Tracking Information Section to Asset Details Page
Just like before, users could access basic metadata about an asset from its detail page. Now, additional tracking insights are available to help you better understand how your assets are being used.
What’s new:
A new Statistics tab has been added next to the Metadata tab in the asset details view. This section displays metrics such as total views, downloads, shares, and subscriptions—summarized for the last month and shown in chart format. The data updates dynamically based on user activity over time.
How It Looks in the Application

These visuals show how the feature enhances your asset usage tracking experience.
Task Status Update: "Unable to Complete" vs. "Closed"
What’s new: A change has been implemented to clarify the task status messaging. If the task is automatically marked as "closed" (when the entity status is changed to "closed"), the status will now display "closed." However, if a user manually marks the task as "Unable to Complete," the status will remain as "Unable to Complete." Previously, both actions would have shown "Unable to Complete."
Bug Fixes & Enhancements
Various minor bugs have been addressed, resulting in a more stable and efficient system